Website & Server Monitoring
Website Monitoring and Linux Server Monitoring
Downtime can happen on your Servers and Websites. Get notified instantly to take corrective steps.
know more
contact us
dashboard
our features
Real-Time Uptime Monitoring
Everything you need to keep your websites and servers online, fast, and reliable all in one place.
eye
Website Monitoring
Monitor your websites uptime, load time, average response times, etc.
line-chart
Stats and Graphs
View detailed uptime, downtime reports and graphs of your response times.
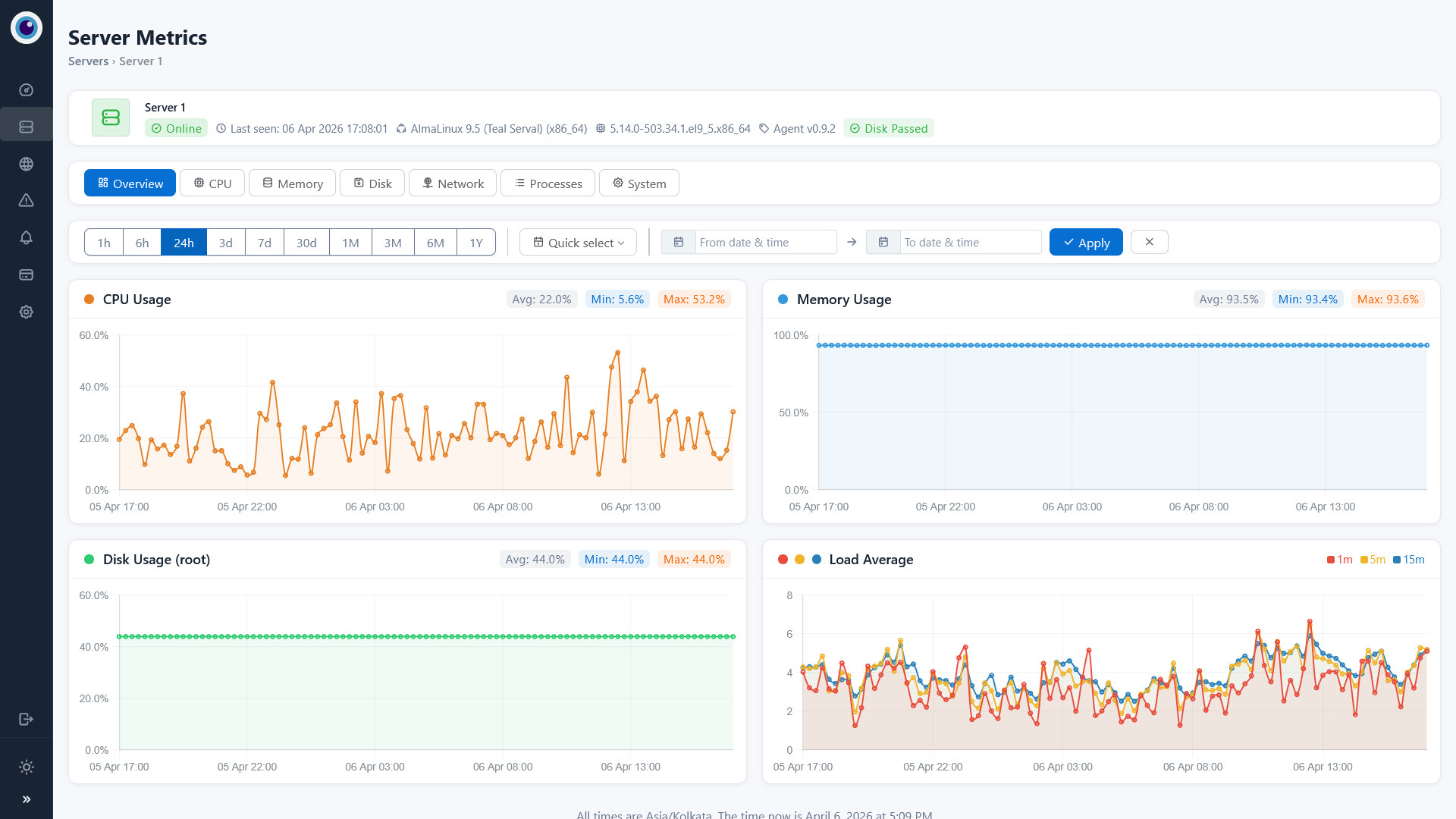
server
Server Monitoring
Install the Pinguzo agent and get detailed server information and graphs.
change
Resource Usage
For servers, you can view detailed information of your CPU, RAM, Disk, Network Usage, etc.
mail
Get Notified
We can send alerts over e-mail, SMS, PagerDuty, Pushbullet, Slack, HipChat.
verified-account
Verification
We verify downtime from multiple global locations to ensure accurate alerts and reduce false positives.
administrative-tools
Advanced Alerts
Get alerts after X minutes of high load time, repeating every Y minutes until fixed.
api
API
Our API documentation will be available soon. It will provide detailed guides and endpoints to help you.
view features
Seamless Integration with Control Panel
SitePad is tightly integrated with several popular control panels to allow you direct access to SitePad from within your control panel. No hassle of adding your domain details, FTP details etc everything is done by SitePad for a better experience. SitePad is currently integrated with cPanel, Plesk, Directadmin, CentOS Web Panel, Interworx and can be easily integrated with any custom control panel.
dashboard
home12
home12
home12
home11
24/7 Website Monitoring & Performance Tracking
We help businesses stay online and perform at their best with powerful monitoring solutions. From real-time uptime tracking to instant downtime alerts, our system ensures your website runs smoothly without interruptions.
  • Real-time uptime and downtime monitoring.
  • Instant alerts via email, SMS, or integrations.
  • Load time and performance tracking.
  • Multi-location checks for accurate verification.
know more
Advanced features for advanced users.
testimonials
Trusted by Website Owners Worldwide
See how our monitoring solutions help businesses stay online, detect issues instantly, and maintain peak performance around the clock.
{{{id-alt}}}
Elmo Snow
Reliable Uptime Monitoring
"This monitoring service has been a game-changer for my business. I get instant alerts whenever there’s an issue, which helps me fix problems before customers even notice."
{{{id-alt}}}
Paul Rush
Real-Time Alerts
"I’ve used other monitoring tools before, but this one stands out. The multi-location checks and accurate notifications give me complete confidence in my website’s."
{{{id-alt}}}
Erica Lin
Peace of Mind 24/7
"Knowing my website is monitored around the clock gives me total peace of mind. The load time tracking and downtime alerts are incredibly reliable."
Start Monitoring for Free Today
Get your FREE account now 50 monitors included!
Stay informed with real-time alerts, performance tracking, and instant downtime notifications — all in one powerful dashboard.
Create Free Account
pricing plan
Smart Pricing to Fit Your
Business Goals

Personal plan

Perfect for entrepreneurs and
small teams

$240

Per Month

  • Uptime monitoring
  • 5-minute check intervals
  • 5-minute check intervals
  • email alerts
  • basic performance reports
  • SSL monitoring
Buy This Plan

Standard Plan

Tailored for established businesses and agencies

$500

Per Month

  • Unlimited website monitoring
  • 30-second check intervals
  • Email, SMS & API alerts
  • Server & API monitoring
  • Dedicated account support
  • Dedicated account support
Buy This Plan

Premium Plan

Ideal for scaling startups and
mid-size businesses

$850

Per Month

  • Monitor up to 10 websites
  • 1-minute check intervals
  • Email + SMS alerts
  • Load time monitoring
  • Multi-location verification
  • SSL monitoring
Buy This Plan